My Telescope, Your marketing Cockpit

Use My Telescopes search engine for marketers. Understand how you drive demand for products and brands.

Start Searching for free
 

Used by smart people from brands like:

header-bild.png
 

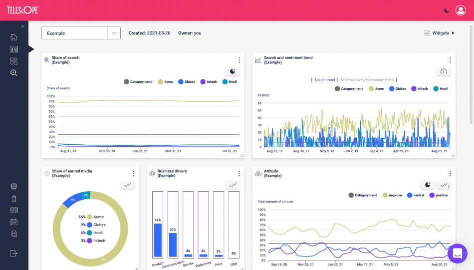
Share of Search your key instrument

Historically, measuring long term marketing performance has been challenging. But My Telescope enables you to make sure your marketing investments are driving demand (Share of Search represents 83% of a brand's Share of Market).

Look for the Share of Search instrument when setting up your marketing dashboard.

 
 

Your personal cockpit for driving demand

 

You can choose from a number of tools to build custom dashboards that suit your needs. This is the "four pack" we recommend to get started. 

Search volume = Your demand

Share of search = Your Share of demand

Search trend:= Interest in the offering or product

Sentiment weighted interest= Positive or negative interest in the offering or product

 
bakgrund.jpg

Get started in 3 simple steps

Step 1: Create a search

  1. Insert a search term that you want to analyze. It can be a brand or a topic. In this example, we analyze Stimorol. 

  2. Insert one or several brands or topics that you want to benchmark against. Here we benchmark Stimorol against Wrigley and Mentos. 

  3. Select the country where you want your data to come from. 

  4. Select the industry that your brand or topic belongs to.

 

Step 2: Refine your search (optional)

In this step, you have the opportunity to:

  • Investigate the data going into your analysis

  • Narrow down the results

  • Reveal more targeted keywords for ad targeting and content creation

Great example of a keyword that we do not want to include in our search.

Here we can see data from My Telescope’s media monitoring that goes into our Artificial Intelligence-driven analysis. 


bakgrund.jpg
 
 

Step 3: Discover insights in your dashboards by using the different analytical models

In the final step, you get to explore the analysis in your dashboard by using one or more of our 15 analytical models. You customize your dashboard simply by dragging and dropping our different analytical models into your dashboard.

 
 
Join free for a month

“My Telescope helps us to measure the connectedness
and relevance of communications to our audience by showing
actual responses through search data and sentiment analysis”

- Tom Astin, European PR, Social & Earned Manager at Electrolux



bakgrund.jpg